TradeZella Trading-Journal: Das Wichtigste vorweg
- Vom Newcomer zum populären Journal: Getragen von der starken Community um Gründer Umar Ashraf hat sich TradeZella schnell zu einem der führenden Trading-Journale entwickelt und kann mit Größen wie TraderSync und Edgewonk mithalten.
- User Experience im Fokus: Mit seinem modernen, klaren Design bietet es eine intuitive und ansprechende Plattform, die das Journaling und Analysieren zum Vergnügen macht. Regelmäßige Updates sorgen dafür, dass das Tool immer auf dem neuesten Stand ist.
- Umfangreiche Analyse- und Backtesting-Funktionen: TradeZella zeichnet sich durch umfangreiche Analysetools aus, die es dem Nutzer ermöglichen, aus jedem Trade zu lernen. Insbesondere die Bar-Replay-Funktion und das Advanced Trade Tracking
sind herausragende Features, die tiefere Einblicke und Lernmöglichkeiten bieten. - Breite Markt- und Brokerunterstützung: Die Vielfalt der unterstützten Märkte und die einfache Integration mit zahlreichen Brokern und Handelsplattformen durch automatischen Upload erleichtern das Journaling und die darauf basierende Analyse enorm.
Einleitung
Erfolgreiches Trading erfordert nicht nur die Fähigkeit, Märkte zu analysieren und darauf zu reagieren. Eine ebenso wichtige Rolle spielt die Disziplin zur Selbstreflexion, die durch die detaillierte Protokollierung und Analyse der eigenen Trades unterstützt wird.
TradeZella bietet genau diese Möglichkeit – es ist ein Trading Journal, das sowohl Anfängern als auch erfahrenen Tradern hilft, ihre Handelsaktivitäten zu dokumentieren, zu hinterfragen und daraus zu lernen.
Mike Bellafiore – Gründer von SMB Capital bringt es auf den Punkt:
“Als professioneller Händler und Geschäftsführer einer Tradingfirma kann ich dich nicht ernst nehmen als Trader, wenn du kein Trading-Journal führst. Für mich wäre das so, als ob ein Football-Spieler keine Gewichte stemmt.”
Quelle im Original
Diese Analogie unterstreicht die Bedeutung des Trading Journals als Bestandteil der täglichen Routine. Tradezella steht dabei als Synonym für ein solides Fundament – es ist das Tool, das Ihnen die nötigen Einblicke und Übersichten verschafft, um aus jedem Trade zu lernen und sich kontinuierlich zu verbessern.
Was ist TradeZella?
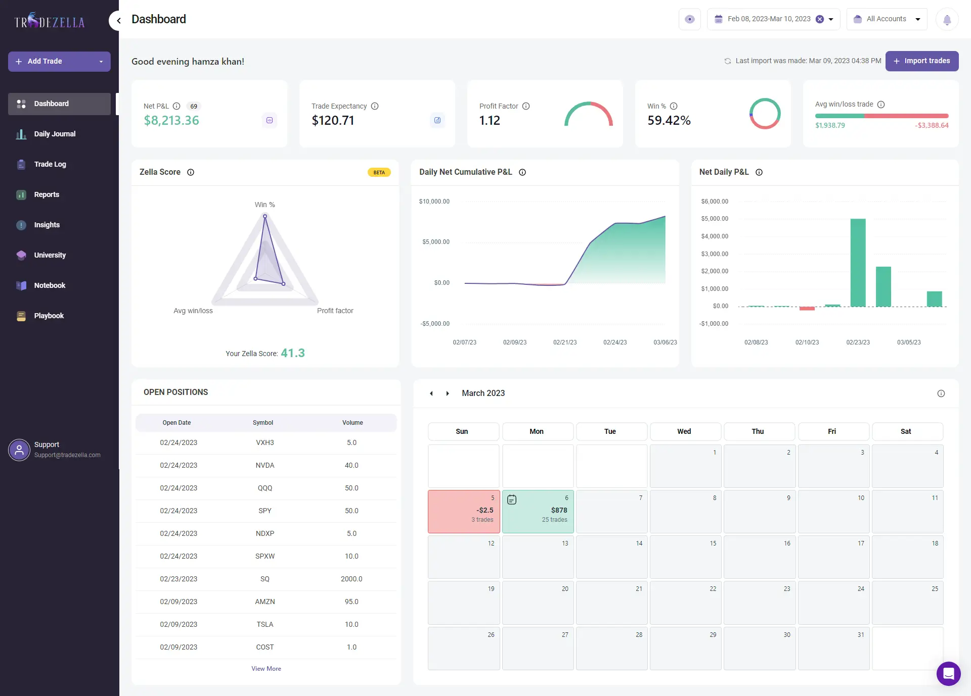
TradeZella präsentiert sich als umfassendes Tool für das Journaling von Tradingaktivitäten, das für Trader unterschiedlicher Erfahrungsstufen entwickelt wurde. Ziel ist es, den Prozess der Dokumentation, Analyse und des Lernens aus Handelsaktivitäten zu vereinfachen. Die Funktionsvielfalt von Tradezella gliedert sich in vier Hauptbereiche: Journaling, Analyse, Reporten und Trade-Replay(Backtesting). Diese Bereiche umfassen eine Reihe von spezifischen Funktionen, die darauf abzielen, den Nutzern einen tieferen Einblick in ihre Handelsprozesse zu geben.
Ursprung und Gründung
Hinter TradeZella steht Umar Ashraf, ein anerkannter Trader und Influencer, der seine profunden Marktkenntnisse und seine Leidenschaft für den Handel in die Vision des Trading-Journal einfließen lässt. TradeZella wurde im Jahr 2020 gegründet und spiegelt Umars Verständnis für die Bedürfnisse moderner Trader wider. Mit über 650.000 Followern auf YouTube teilt Umar regelmäßig wertvolle Einblicke und Lehrinhalte, die zeigen, wie ernst er Trading und Training im Handelsbereich nimmt.
Aus der Kombination von Umars Expertise und dem direkten Feedback der Trader-Community ist Tradezella entstanden – ein Tool, das das Handelstraining so intuitiv und aufschlussreich wie möglich gestalten soll.
TradeZella’s Funktionen im Überblick: Die vier Säulen des Journals
Die Funktionen von TradeZella lassen sich in vier Hauptbereiche gliedern, die als Grundlage für eine effiziente Handelsanalyse und -protokollierung dienen. Diese Bereiche wurden speziell entwickelt, um Händlern dabei zu helfen, ihre Handelsstrategien und ihr Risikomanagement zu verbessern.
Journaling: Die Grundlage für erfolgreiches Trading
Das Herzstück von TradeZella bildet das Journaling, das weit mehr ist als nur die Aufzeichnung von Trades. Es ermöglicht Tradern, nicht nur die technischen Details jedes Trades festzuhalten, sondern auch die zugrunde liegenden Strategien, emotionalen Zustände und Marktbedingungen zu dokumentieren. Diese Protokollierung dient als Basis für eine intensive Selbstreflexion und hilft den Tradern, aus ihren Entscheidungen zu lernen.
Analyse: Tiefere Einblicke gewinnen
Das Trading-Journal stellt eine robuste Analyseplattform zur Verfügung, die es ermöglicht, die eigene Handelsperformance aus verschiedenen Perspektiven zu betrachten. Von der Überwachung der Gesamtperformance bis hin zur Erkennung spezifischer Muster bei Handelsentscheidungen bietet TradeZella die Werkzeuge, um das eigene Trading mehr zu hinterfragen. Besonders wertvoll ist die Möglichkeit, das Risikomanagement zu bewerten und verschiedene Handelsstrategien direkt miteinander zu vergleichen.
Reports: Stärken und Schwächen erkennen
Die Reporting-Funktionen von TradeZella liefern wertvolle Erkenntnisse, die über einfache Gewinn- und Verlustrechnungen hinausgehen. Sie ermöglichen eine detaillierte Auswertung der Handelskonfigurationen und helfen nicht nur die profitabelsten Strategien zu identifizieren, sondern auch schlechte Gewohnheiten aufzudecken, die die Handelsperformance beeinträchtigen können.
Bei TradeZella kostenlos registrieren
Trade-Replay: Von der Vergangenheit lernen
Mit dem Trade-Replay wird die einzigartige Möglichkeit geboten, vergangene Trades noch einmal zu erleben. Diese Funktion ermöglicht es Tradern, die Ausführung ihrer Strategien Schritt für Schritt zu überprüfen und zu analysieren, wie Entscheidungen unter verschiedenen Marktbedingungen getroffen wurden. Replay ist ein hilfreiches Werkzeug, um die eigene Handelsstrategie zu verfeinern und die eigene Handelspsychologie besser zu verstehen.
Zusätzlich zur Trade-Replay-Funktion werden erweiterte Backtesting-Möglichkeiten geboten. Diese ermöglichen es dem Benutzer, Handelsstrategien in einer simulierten Marktumgebung zu testen, ähnlich wie bei Tools wie ForexTester.
Weitere Funktionen für einen ganzheitliche Handelsanalyse
Neben diesen vier Hauptthemen bietet Tradezella weitere nützliche Tools und Ressourcen, die den Handelserfolg unterstützen:
- Advanced Analytics Dashboard: Ein intuitives Dashboard, das einen schnellen Überblick über wichtige Performance-Indikatoren bietet.
- Benutzerdefinierte Vorlagen für Handelspläne: Ermöglicht die Erstellung individueller Handelspläne und Strategien.
- Lernressourcen: Zugang zur Zella University mit Bootcamps, Webinaren und lehrreichen Inhalten.
- Sicherheit und Datenschutz: TradeZella legt großen Wert auf die Sicherheit der Nutzerdaten und garantiert eine sichere Handelsumgebung.
Bei TradeZella kostenlos registrieren
Benutzerfreundlichkeit und Plattformintegration
Ein wesentliches Merkmal, das TradeZella von anderen Handelsjournalen unterscheidet, ist die intuitive Benutzeroberfläche, die sowohl für Anfänger als auch für erfahrene Trader geeignet ist. Die Plattform legt großen Wert darauf, dass die Funktionen nicht nur leistungsstark, sondern auch benutzerfreundlich sind, wodurch die Einstiegshürden für ein effektives Handelsjournal und die Analyse deutlich gesenkt werden.
Von TradeZella unterstützte Märkte und Broker-Kompatibilität
TradeZella ist kompatibel mit einer umfangreichen Liste von Brokern und Handelsplattformen, einschließlich MetaTrader 4 und 5. Die Auto-Sync-Funktion, die bei vielen unterstützten Brokern verfügbar ist, automatisiert die Übertragung von Handelsdaten. Dadurch sparen Sie Zeit und erhöhen die Genauigkeit der Journal-Einträge. Das Journal unterstützt eine Vielzahl von Märkten, einschließlich Aktien, Optionen, Forex, Futures und Kryptowährungen und ist somit ein vielseitiges Tool für Trader aller Spezialisierungen.
| MetaTrader 4 ✔ (F, Fu) | Interactive Brokers ✔ (A, O, F, Fu, K) | Sierra Chart ✔ (F, Fu) | TD Direct Investments (A, O, F, Fu, K) |
| MetaTrader 5 ✔ (F, Fu) | Light Speed (A, O, F, Fu) | Silexx (A, O, F, Fu) | TEFS Evolution (F, Fu) |
| Charles Schwab (A, O, F) | MotiveWave (F, Fu) | Sterling Trader Pro (A, O, F, Fu) | Tastyworks (A, O, F, Fu) |
| CoinBase (K) | NinjaTrader ✔ (F, Fu) | TC2000 (A, F) | Think or Swim – TD Ameritrade ✔ (A, O, F, Fu, K) |
| CoinBase Pro (K) | Power E Trade (A, O, F, Fu) | Trade Station ✔ (A, O, F, Fu, K) | TradeZero (A, O, F, Fu) |
| Das Trader Pro ✔ (A, O, F, Fu) | Quantower ✔ (F, Fu) | TradingView Paper Trading (F, Fu) | Tradovate ✔ (Fu) |
| Fidelity (A, O, F) | Questrade (A, O, F, Fu, K) | cTrader ✔ (F) | WeBull (A, O, F) |
| Generic (A, O, F, Fu, K) | Refinitiv Redi (A, O, F, Fu) | Rithmic R Trader ✔ (F, Fu) | Zerodha (A, O, F, Fu) |
| Robinhood (A, O, F, K) |
Lesetipp: Paper Trading erklärt – so kann man risikolos traden lernen (2024)
Preisgestaltung bei TradeZella
Es werden flexible Abonnementoptionen zur Verfügung gestellt, aufgeteilt in zwei Hauptkategorien: Basic und Pro. Jede Kategorie ist darauf ausgerichtet, den Händlern ein umfassendes Set an Tools für das Trading-Journal und die Analyse zur Verfügung zu stellen, mit monatlichen oder jährlichen Zahlungsoptionen.
Basic Mitgliedschaft:
- Monatliche Zahlung: $29 pro Monat
- Jährliche Zahlung: $288 pro Jahr (entspricht $24 pro Monat, eine Ersparnis von $60 gegenüber der monatlichen Zahlung)
Pro-Mitgliedschaft
- Monatliche Zahlung: $49 pro Monat
- Jährliche Zahlung: $399 pro Jahr (entspricht $33 pro Monat, eine Ersparnis von $189 gegenüber der monatlichen Zahlung)
Die Basic-Mitgliedschaft ermöglicht es einem Nutzer, ein Konto mit 1 GB Datenspeicher zu führen und bis zu drei Playbooks zu erstellen. Sie ist ideal für diejenigen, die mit einem einfachen Journaling beginnen möchten, ohne Zugang zu fortgeschrittenen Analysewerkzeugen wie Backtesting und Trade Replay zu haben.
Mit der Pro-Mitgliedschaft können bis zu zehn Konten hinzugefügt, der Datenspeicher auf 5 GB erweitert und eine unbegrenzte Anzahl von Playbooks erstellt werden. Die Pro-Mitgliedschaft bietet außerdem Zugang zu Backtesting, Mentor-Modus und Trade Replay für umfassende Handelsanalysen und -optimierungen und ist somit ideal für Trader, die tiefer in die Analyse und Verbesserung ihrer Handelsstrategien einsteigen möchten.
Nutzererfahrungen und Bewertungen von TradeZella
Seit dem Launch im Jahr 2020 hat TradeZella viel Feedback und hohe Bewertungen erhalten, was sich in einer durchschnittlichen Bewertung von 4,6/5 auf der Grundlage von 115 Bewertungen auf Trustpilot widerspiegelt. Die Nutzer schätzen insbesondere die kontinuierliche Erweiterung der Plattform um neue Funktionen, den reaktionsschnellen Kundenservice und die einfache Integration mit einer Vielzahl von Brokern. Das klare Design und die intuitiven Funktionen, speziell das Trade Replay, werden für ihre Effizienz hervorgehoben, da sie eine umfassende Analyse von Handelsaktivitäten deutlich erleichtern.
Neben den vielen positiven Rückmeldungen äußerten einige Nutzer den Wunsch nach mehr Personalisierungsmöglichkeiten und einer noch intuitiveren Gestaltung der Benutzeroberfläche, was auf Bereiche hinweist, in denen sich TradeZella noch verbessern könnte.
Umar Ashraf – der Gründer – hat mit seiner großen Online-Fangemeinde auf YouTube und Instagram zur Bekanntheit und zum Wachstum der Plattform beigetragen. Die aktive Präsenz von TradeZella in sozialen Netzwerken mit jeweils über 75.000 Followern auf Instagram und Twitter spiegelt die lebendige und engagierte Community wider.
Obwohl das Journal relativ neu auf dem Markt ist, hat die Plattform dank der Popularität von Ashraf schnell an Bekanntheit gewonnen. TradeZella wird auf Vergleichsportalen häufig unter den Top 5 Trading Journals gelistet, was die Relevanz und Qualität unterstreicht.
Alternativen zu TradeZella
TradeZella hat sich als Newcomer im Bereich der Trading Journals und der Analyse nun auf dem Markt etabliert. Die Trading-Community hat aber auch Zugang zu anderen qualitativen Lösungen, die je nach spezifischen Anforderungen und Präferenzen besser geeignet sein könnten. Wir betrachten hier daher TraderSync, Trademetria und Edgewonk, um ihre Besonderheiten hervorzuheben und den Vergleich mit Tradezella zu erleichtern.
- Edgewonk bietet spezialisierte Analysefunktionen, inklusive eines anpassbaren Journals, eines Trade-Planers und eines Equity Chart-Tools, all das für eine Jahresgebühr von $169. Der Handelssimulator für risikofreie Strategietests macht Edgewonk besonders attraktiv für Trader, die ihre Ansätze gründlich testen möchten. Im Vergleich dazu bietet TradeZella zwar erweiterte Reportingfunktionen, Edgewonk zeichnet sich jedoch durch seinen Fokus auf detaillierte Planung und Analyse aus.
- TraderSync zeichnet sich durch eine futuristische Benutzeroberfläche und KI-gestützte Informationen mit interaktiven Charts und Backtesting-Optionen aus, was es zu einer bevorzugten Wahl für erfahrene Trader macht. Die Preisstruktur von $29,95 bis $79,95 pro Monat spiegelt sein Angebot an Premium- und Elite-Plänen wider, die speziell auf Händler zugeschnitten sind, die in zusätzliche Funktionen investieren möchten. Im direkten Vergleich bietet TradeZella eine ähnliche Analysetiefe, die Stärke von TraderSync liegt jedoch in der KI-basierten Analyse.
- Trademetria überzeugt als zuverlässiges Handelsjournal für $39,95 pro Monat im Pro-Plan.Nutzer können bis zu 50 Handelskonten verfolgen und profitieren von unbegrenzten Orderimporten, wichtigen Leistungsmetriken und einem PnL-Simulator. Die Plattform unterstützt mehr als 100 Online-Broker und bietet eine Auto-Sync-API für große Namen wie Interactive Brokers und MetaTrader 4/5.
- TraderVue fördert die Interaktion innerhalb seiner Community. Nutzer können Trades öffentlich teilen und Feedback erhalten. Diese Plattform ist besonders nützlich für Trader, die von den Erfahrungen und Einsichten anderer lernen und ihre eigenen Handelsansätze reflektieren möchten.
Bei TradeZella kostenlos registrieren
Während TradeZella durch seine API-Synchronisationsfunktion und die Unterstützung von Optionen besticht, bieten Edgewonk, TraderSync und Trademetria jeweils spezialisierte Funktionen, die auf unterschiedliche Bedürfnisse zugeschnitten sind. Edgewonk ist ideal für das gründliche Testen von Handelsstrategien, TraderSync für Trader, die Wert auf KI-gestützte Analysen legen, und Trademetria für diejenigen, die eine umfassende Marktanalyse und Risikomanagement suchen. Die Wahl des richtigen Journals hängt letztlich von den individuellen Handelszielen und Präferenzen ab.
Vor- und Nachteile von TradeZella
Fazit – Lohnt sich TradeZella?
TradeZella hat sich von einem Newcomer zu einem der beliebtesten Trading-Journals entwickelt, was nicht zuletzt der beachtlichen Followerzahl des Gründers Umar Ashraf zu verdanken ist. Die Popularität beruht jedoch nicht nur auf seiner Prominenz, sondern das Trading-Journal kann sich durchaus mit anderen Spitzenreitern wie TraderSync und Edgewonk messen. Insbesondere die regelmäßigen Updates, die das Journal um neue Funktionen erweitern, unterstreichen das Streben nach kontinuierlicher Verbesserung.
Optisch setzt TradeZella Maßstäbe mit einem modernen, klaren und übersichtlichen Design, das sich positiv auf die User Experience auswirkt. Es vereint alle wesentlichen Funktionen, die von einem Handelsjournal erwartet werden, und geht mit Advanced Trade Tracking sowie dem Bar-Replay-Modus noch einen Schritt weiter.
Die Bandbreite der unterstützten Märkte, Broker und Handelsplattformen ist beeindruckend und der automatisierte Datenimport vereinfacht das Journaling und die Analyse erheblich. Der gute Ruf spiegelt sich auch online mit positiven Bewertungen auf Trustpilot und anderen Vergleichsportalen wider. Auch der Support wird oft gelobt, wobei meine persönlichen Erfahrungen in diesem Bereich gemischt waren und teilweise lange Wartezeiten auf Antworten zu verzeichnen waren. Dies mag aber eine Ausnahme sein.
Alles in allem bietet TradeZella ein hervorragendes Journal-Erlebnis, das allerdings auch seinen Preis hat. Insbesondere die Pro-Version erfordert eine nicht allzu geringe Investition. Daher kann es sinnvoll sein, das Journal zunächst für einen Monat zu testen, bevor man sich für ein Jahresabonnement entscheidet. So lässt sich am besten feststellen, ob TradeZella den individuellen Anforderungen und Erwartungen entspricht.
Häufige Fragen zu TradeZella
Was ist TradeZella und wie kann es mein Trading verbessern?
TradeZella ist ein Trading-Tagebuch, das Tradern hilft, ihre Handelsaktivitäten zu dokumentieren, zu analysieren und zu optimieren. Durch detaillierte Berichte, Performance-Tracking und die Analyse von Handelsstrategien ermöglicht das Trading-Journal einen tiefen Einblick in die eigenen Handelsgewohnheiten, um Stärken zu fördern und Schwächen zu minimieren. Dies führt zu einer kontinuierlichen Verbesserung der Handelsentscheidungen und -strategien.
Welche Märkte und Instrumente kann ich mit TradeZella nutzen?
Es wird das Journaling von Aktien, Optionen, Forex, Futures und Kryptowährungen ermöglicht.
Kann ich meine Handelsdaten automatisch von meinem Broker zu TradeZella übertragen?
Ja, die Plattform bietet eine automatische Synchronisation der Handelsdaten mit vielen führenden Brokern und Handelsplattformen. Durch die API-Synchronisation können Nutzer ihre Trades direkt und ohne manuellen Aufwand in ihr Journal importieren, was den Prozess vereinfacht und Zeit spart.
Wie beginne ich mit TradeZella? Gibt es Anleitungen oder Tutorials?
Um mit dem Journalling zu beginnen, müssen Benutzer zunächst ein Konto erstellen. Anschließend bietet es umfassende Anleitungen und Tutorials, die neuen Nutzern den Einstieg erleichtern. Diese Ressourcen umfassen Schritt-für-Schritt-Anleitungen zur Einrichtung des Journals, zur Verwendung der Analysewerkzeuge und zur Optimierung der Handelsstrategie. Sie sind hier zu finden.
Was kostet TradeZella ?
Es gibt zwei Mitgliedschaften für Nutzer. Die erste Option ist die Basic-Mitgliedschaft, die für $29 pro Monat erhältlich ist. Bei jährlicher Vorauszahlung beträgt der Preis $288. Die zweite Option ist die Pro-Mitgliedschaft, die für $49 pro Monat angeboten wird. Bei jährlicher Vorauszahlung beträgt der Preis $399.





